Palo Alto Networks 安全诊断包服务

安全风险诊断
云安全与合规诊断
攻击面诊断

立即申请
请您如实填写以下资料,我们将在第一时间为您服务!
必须填写所有表单字段

您希望获得哪种《安全诊断包》


通过电子邮件向我发送独家邀请、研究结果、优惠信息和新闻资讯


提交此表单即表示您同意我们的使用条款并悉知隐私声明

谢谢!
Palo Alto Networks 专家将很快与您取得联系。

全球网络安全领导者 Palo Alto Networks(派拓网络)依托深厚的技术优势与丰富的服务实战经验,隆重推出《Palo Alto Networks (派拓网络)安全诊断包》,包括网络安全诊断包 (Security Lifecycle Review) 、公有云安全与合规诊断包(Prisma Cloud Assessment)、主动攻击面管理诊断包(Active Attack Surface Management Assessment) ,帮助企业构建和监测自身的网络、云、资产安全状况并提出优化建议,降低企业被攻击的风险,完善安全体系建设与运营管理,提升基于安全视角的理性、客观性,优化的最佳决策。


获得免费体检

网络安全诊断包 (Security Lifecycle Review)

对企业所面临的业务及安全风险进行体检,提供了一个用来发现业务与安全风险的机会,可作为网络流量风险可视性和安全检查的一部分。

内容:

  • 应用可视化分析(应用,网址,内容,loT设备等)
  • 已知未知网络漏洞/攻击和威胁分析
  • 安全事件分析
  • 已知未知间谍软件/恶意软件风险分析
客户收益:
  • 助力企业对网络拥有整体业务流量与安全可视化的全景视图
  • 深入了解企业网络以识别安全漏洞,并提供优先风险和行动建议
  • 安全事件分析
  • 网络中无论南北向还是东西向场景,全面掌握安全风险,可信可控,用实际数据助力企业明确安全建设目标

CTA Text not Default

获得免费体检

公有云安全与合规诊断包(Prisma cloud Assessment)

对公有云安全与合规进行评估,旨在帮助企业全面掌握资产分布,并提供云上业务合规态势的分析。

内容:

  • 云上业务合规与分析
  • 云上资产梳理
  • 显示客户暴露的风险
客户收益:
  • 助力企业动态了解云资产与配置变化,突出显示优先推荐安全整改项目报告
  • 全面了解合规业务现状与目标要求,运行安全合规差距分析报告
  • 助力企业精准定位并快速修复现有风险与漏洞



获得免费体检

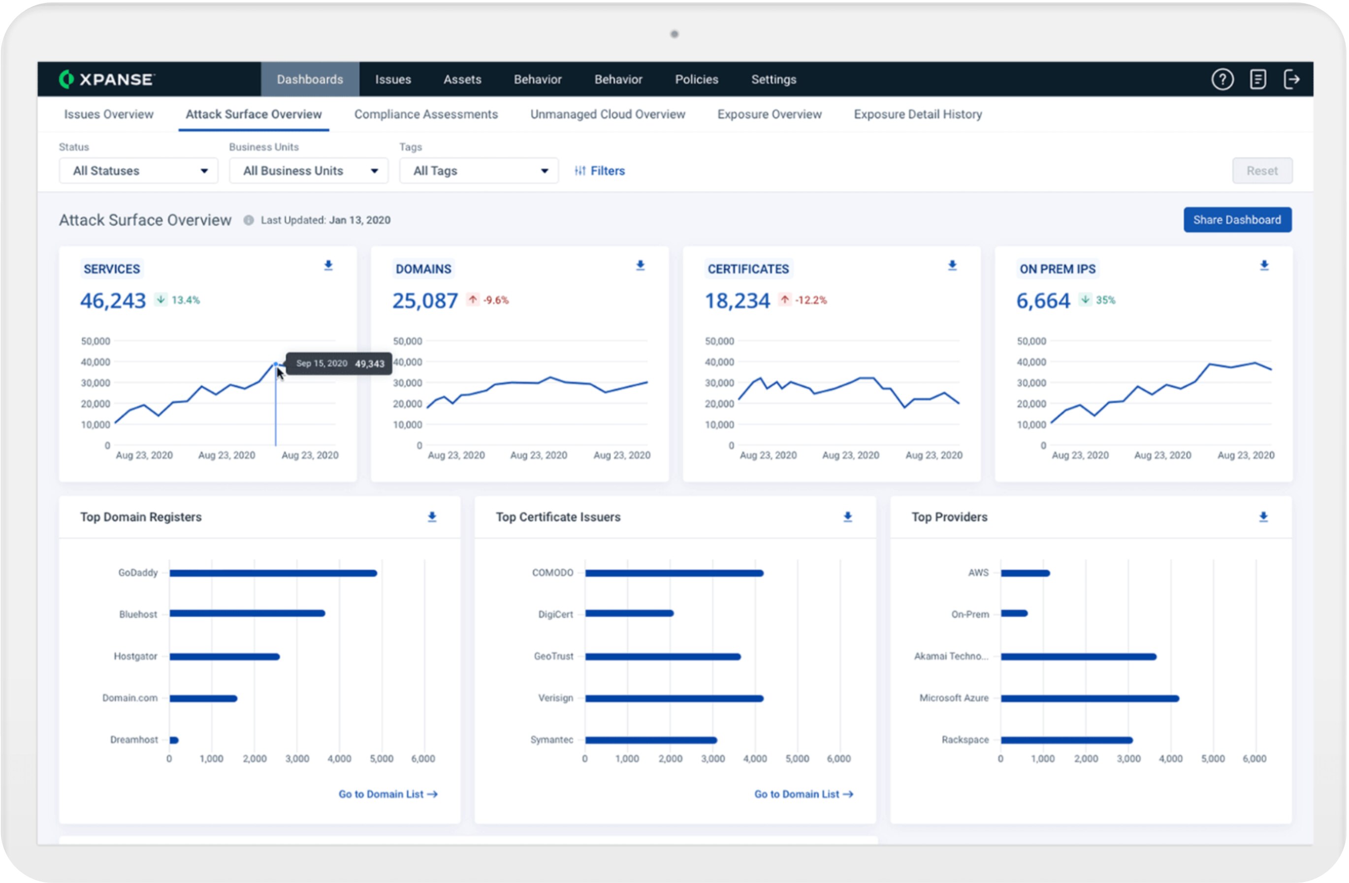
主动攻击面管理诊断包 (Active Attack Surface Management Assessment)

对企业互联网资产进行梳理,以便企业全面掌握资产分布,并评估资产暴露所带来的风险。

内容:

  • 梳理企业互联网的资产
  • 生成资产摘要信息
  • 评估资产暴露风险
  • 随时生成新的威胁评估报告
客户收益:
  • 改善资产目录:自动识别资产并分类,提供全面资产视角
  • 改善风险评级:细粒度可视化,减少MTTD,优化风险评估
  • 减少网络威胁的成本:识别和解决攻击面问题,减少网安保险费用和攻击损失
  • 识别未知资产的安全状态


* 即日起至2025年4月30日免费申请诊断包服务,最终解释权归派拓网络所有